Впровадження
Навантаження співробітників: як побачити, хто перевантажений, а хто недозавантажений
У більшості команд проблема навантаження виглядає однаково: одні співробітники постійно "горять" у задачах, інші - мають час, але не залучені повною мірою. При цьому керівник часто не бачить повної картини й орієнтується на відчуття, а не на факти.
У результаті виникають затримки, перевтома частини команди та неефективне використання ресурсів.
Щоб цього уникнути, потрібно не більше контролю, а більше прозорості. Саме це дає CRM.
Чому складно оцінити навантаження без системи
Без єдиного середовища задачі розподіляються нерівномірно. Частина роботи фіксується в системі, частина - у чатах або усно. Дедлайни можуть бути відомі лише виконавцю, а реальний обсяг задач - взагалі неочевидний.
У такій ситуації керівник бачить лише фрагменти:
хтось часто зайнятий, хтось швидко відповідає, хтось рідше включається в роботу.
Але це не дає відповіді на головне питання - хто дійсно перевантажений, а хто має резерв.
Як Керуй™ показує реальну картину
У Керуй™ навантаження перестає бути суб’єктивним відчуттям. Воно стає вимірюваним.
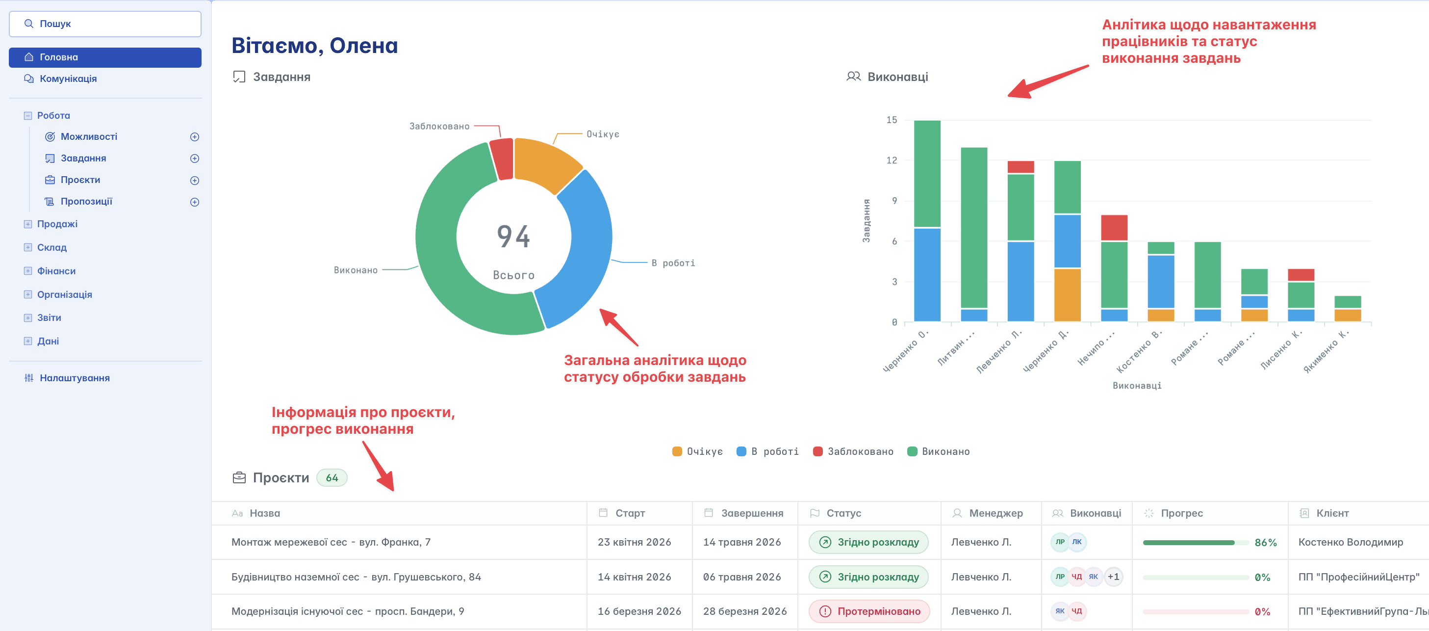
На головній сторінці користувача вже є базове розуміння ситуації: видно загальну кількість завдань та проєктів, їх статуси та розподіл між виконавцями. Це дозволяє швидко оцінити, де виникає дисбаланс.

Якщо один співробітник має значну кількість завдань "в роботі" або "заблоковано", а інший - лише кілька активних завдань, це сигнал для перегляду розподілу.
Важливо, що ця інформація завжди актуальна, оскільки вся робота ведеться в системі.
Ознаки перевантаження та недозавантаження
Керуй™ дозволяє побачити не лише кількість завдань чи проєктів, а й стан їх обробки. Саме це дає правильне розуміння навантаження.
Ознаки перевантаження зазвичай виглядають так:
велика кількість завдань у статусі "в роботі"
наявність прострочених завдань або затримок
накопичення завдань без руху
Недозавантаження проявляється інакше:
мала кількість активних завдань
швидке закриття без нових призначень
відсутність завдань із середнім або довгим циклом виконання
Ці сигнали важливо оцінювати разом, а не окремо. Наприклад, велика кількість завдань не завжди означає перевантаження, якщо вони короткі й швидко закриваються.
Балансування навантаження в роботі
Коли є прозора картина, керівник може приймати обґрунтовані рішення.
У Керуй™ це відбувається без зайвих дій. Через завдання та проєкти легко побачити, хто вже залучений максимально, а хто може взяти додаткову роботу.
Перерозподіл роботи стає частиною процесу, а не реакцією на проблему.
Це особливо важливо в проєктній роботі, де навантаження постійно змінюється. Без системи ці зміни складно відстежити, а з Керуй™ - їх видно одразу.
Контроль без тиску
Одна з ключових переваг Керуй™ - можливість контролювати навантаження без мікроменеджменту.
Керівнику не потрібно запитувати кожного співробітника про стан справ. Уся інформація вже є в системі: статуси, дедлайни, відповідальні, прогрес.
Це зменшує кількість зайвої комунікації та дає змогу зосередитися на управлінні, а не на збиранні інформації.
Для команди це також комфортніше. Очікування зрозумілі, роботу зафіксовано, пріоритети визначені.
Як дедлайни впливають на навантаження
Навантаження - це не лише кількість роботи, а й час на її виконання.
У Керуй™ кожне завдання має дедлайн, що дозволяє бачити не просто обсяг роботи, а її щільність у часі.

Наприклад, у співробітника може бути небагато завдань, але всі з короткими термінами - і це створює перевантаження. Водночас інший може мати більше завдань, але з розподіленими дедлайнами, що робить навантаження комфортним.
Саме тому важливо дивитися на навантаження комплексно.
Роль проєктів у розподілі роботи
Проєкти в Керуй™ дозволяють бачити навантаження не лише на рівні завдань, а й у межах великих робіт.
Коли всі завдання згруповані в проєкт, стає зрозуміло:
хто залучений, на якому етапі знаходиться робота і де виникають затримки.

Це допомагає уникнути ситуацій, коли один співробітник "тягне" більшу частину проєкту, а інші залишаються менш залученими.
Що змінюється після впровадження системного підходу
Коли команда починає працювати в Керуй™, навантаження стає керованим.
З’являється розуміння:
хто чим зайнятий, скільки завдань у роботі та де виникають ризики.
Це дозволяє:
уникати перевантаження окремих співробітників
рівномірно розподіляти роботу
своєчасно реагувати на затримки
підвищувати загальну ефективність команди
Навантаження перестає бути проблемою, яку відчувають, і стає показником, яким можна управляти.
Нерівномірне навантаження - одна з головних причин операційного хаосу в команді. Воно призводить до вигорання, затримок і втрати ефективності.
Керуй™ допомагає вирішити цю проблему не через посилення контролю, а через прозорість процесів!
Коли всі завдання, дедлайни та відповідальні зафіксовані в системі, керівник бачить реальну картину й може приймати обґрунтовані рішення.
У результаті команда працює рівномірно, передбачувано та без перевантажень.



